【收藏】68个废水处理工艺流程图与动态图_氧化
2022-04-07 来源:动态图库网

38个污水处理工艺及设备动态图_氧化
适用的废水
的给我们展示了污水处理工艺流程和设备工作流程,干货满满,建议收藏!
39种行业废水处理工艺流程图合集 - 水处理资讯 - 反
【微课堂】39种行业废水处理工艺流程图合集
污水处理设备工作原理动图集锦
收藏|68个废水处理工艺流程图与动态图
污水处理工艺动态图
开封溶气气浮机污水处理设备排放工艺及装备
【微课堂】39种行业废水处理工艺流程图合集
淀粉废水处理工艺
24张污水处理工艺动态图
收藏|68个废水处理工艺流程图与动态图
【微课堂】39种行业废水处理工艺流程图合集
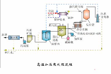
▼ 废水处理流程图 ▼
脱硫废水处理工艺流程图